사용 중인 BOM Portal 부품
Related information: BOM Portal, Workspace Components
BOM Portal의 Parts in Use 페이지는 현재 Workspace Projects 및 Managed BOMs에서 사용 중인 모든 제조사 부품에 대한 통합 개요를 제공합니다. 목록에는 각 제조사 부품 항목별로 주요 파라미터 열(가능한 경우 SiliconExpert parameters 같은 외부 소스 포함)이 채워지며, 참조된 BOM 문서로 연결되는 활성 Used In 링크도 포함됩니다. 이 페이지를 통해 설계 BOM에 적용된 모든 제조사 부품 참조(컴포넌트 Part Choices)를 빠르게 확인하는 동시에, 부적절한 Lifecycle, 표준 미준수, 과도하게 긴 제조 리드타임 등 현재의 이슈가 있는지 점검할 수 있습니다. 또한 현재 보고서 뷰는 다운로드 기능을 사용해 CSV 파일로 저장할 수 있습니다.
기본적으로 모든 Workspace Project 및 Managed BOM 소스가 목록에 포함되며, 이는 목록 위의 뷰 옵션 메뉴(All Parts)에 표시됩니다. 이 메뉴를 선택해 다른 사용 가능한 뷰를 선택하거나, Create View 옵션을 선택해 Select BOMs to Include in the View 대화상자에서 새로운 BOM 데이터 소스 세트를 선택할 수 있습니다.
목록의 Used In 열에는 해당 부품이 현재 사용 중인 관련 BOM 소스 이름이 포함됩니다. 여기에는 Design Projects 또는 Managed BOMs, 혹은 그 Release에서의 사용이 포함됩니다:
-
부품이 단일 BOM 엔터티에서 사용되는 경우, 이름 위에 마우스를 올리면 관련 부품 Designator를 볼 수 있습니다. 항목을 클릭하면 소스가 새 브라우저 탭에서 열립니다.
-
부품이 여러 BOM 엔터티에서 사용되는 경우, 항목을 클릭하면 관련 Designator와 함께 모든 BOM 소스를 볼 수 있습니다. 소스 이름을 클릭하면 새 브라우저 탭에서 열립니다.
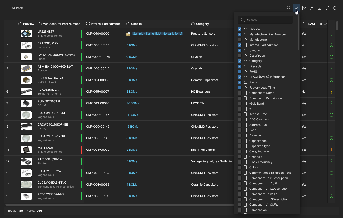
기본 부품 데이터 열 세트와 함께, Parts in Use 목록에는 정렬을 돕기 위한 컴포넌트 타입 Category 같은 특수 열( below 참조)과, 해당되는 경우 연관된 Library Component의 Internal Part Number도 포함됩니다. Column Display Preferences 옵션을 사용해 표시되는 파라미터 열을 구성하고 순서를 지정할 수 있습니다
– 클라우드 및 라이브러리 파라미터는 각각의 아이콘및 으로 표시됩니다.
Parts Usage Analytics
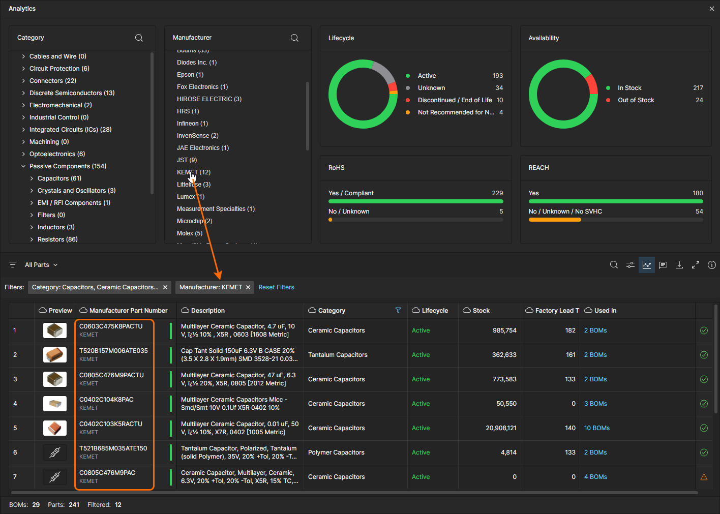
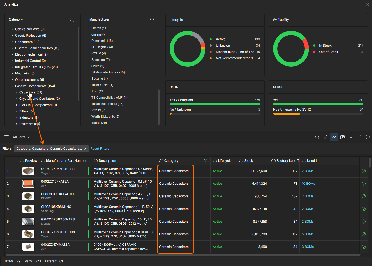
현재 부품 사용 현황에 대한 추가 인사이트는 Analytics 요약 정보에서 제공됩니다. 목록의
아이콘에서 여는 이 기능은, 현재 Parts in Use view에 대한 주요 파라메트릭 측정 데이터(핵심 파라미터 기반 측정값)를 나타내는 주석이 달린 그룹 목록과 그래픽 지표로 페이지 상단 영역을 채웁니다. 분석 데이터는 BOM 콘텐츠 구성이 다른 다양한 사용자 정의 뷰를 선택함에 따라 동적으로 변경됩니다.
Analytics 데이터는 Parts in Use 목록과도 상호작용하여 콘텐츠를 필터링합니다. 특정 컴포넌트 Category (Component Type) 또는 부품 Manufacturer을 선택해 목록을 일치 항목으로 제한하거나, 파이 그래프의 섹션/라벨 또는 막대 그래프 항목을 클릭해 해당 파라미터 데이터와 일치하는 항목으로 목록을 필터링할 수 있습니다. 여러 필터를 동시에 적용할 수 있으며(AND 관계), 파라미터 필터는 다시 클릭하거나, 목록 위의 Filters 영역에서 해당 항목을 닫거나, Reset Filters 옵션으로 적용된 모든 필터를 제거하여 해제할 수 있습니다.
Parts List Features
Parts in Use 인터페이스는 부품 사용을 평가하고 감사(audit)하는 데 필요한 정보를 찾기 위한 다양한 기능을 제공합니다. 여기에는 열 순서 지정, 키워드 검색, 고급 열 필터가 포함됩니다. 이 기능들을 조합하면 Parts in Use 보고서에 포함될 항목과 표시 방식에 대해 높은 수준의 제어가 가능합니다:
-
List order - 해당 데이터 열 헤더의 화살표 옵션을 토글하여 특정 파라미터 데이터 세트 기준으로 Parts in Use 목록 항목을 정렬합니다. 헤더의
아이콘을 클릭하면 해당 데이터 세트 기준 오름차순으로 재정렬되고, 다시 클릭하면 내림차순으로, 한 번 더 클릭하면 해당 열 데이터로 정의된 정렬이 해제됩니다.
-
Search –
아이콘으로 열고(또는 닫는) Search 필드에 입력한 키워드를 포함하는 항목으로 부품 목록을 제한합니다. 검색은 대소문자를 구분하지 않으며, 모든 부품 파라미터 열( Used in제외)을 대상으로 하고, 목록 결과에서 검색어를 하이라이트 표시합니다.
-
Column Filters – 열 Filters에서 설정한 특정 파라미터 데이터 요구사항을 만족하는 항목으로 부품 목록을 제한합니다. 필터는 열 헤더의
드롭다운 메뉴에서 사용 가능한 파라미터 값 중 하나 이상을 체크하여 구성하거나, 숫자 파라미터의 경우 From/To 숫자 범위를 설정하여 구성합니다. All 옵션으로 전체 체크박스를 켜기/끄기 토글하고, (가능한 경우) Blank 옵션으로 값이 포함되지 않은 항목을 비활성화/활성화하며, Search 필드로 특정 값 옵션을 찾을 수 있습니다. 여러 필터를 동시에 활성화하여 보고서 결과를 정교하게 선별할 수 있습니다.











자세한 내용은 BOM Portal 페이지의 




