Аналитика

Новая функция "Insights" в модуле требований обеспечивает всестороннюю визуальную сводку текущего состояния требований в спецификации/разделе вашего проекта. Этот интерактивный инструмент предлагает высокоуровневый обзор различных аспектов, таких как состояние, статус проверки и активность обсуждения требований, связанных с требованиями в различных папках, спецификациях и разделах.

Хотя эта функция находится в стадии разработки (WIP), она уже предлагает значительную ценность, позволяя пользователям быстро понять прогресс проекта и определить области, которые могут потребовать внимания.

Доступ к функции Insights

Чтобы получить доступ к функции Insights (см. рис Insights interface):

  1. Перейдите к модулю требований в вашем проекте.

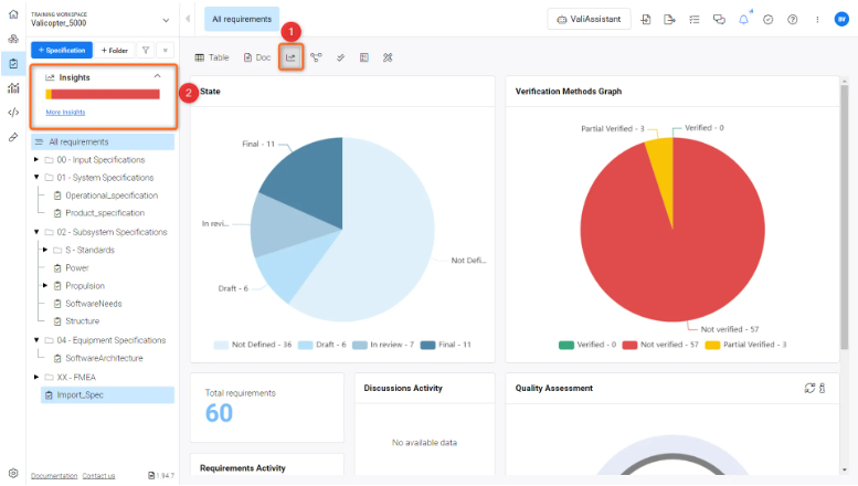
  2. Найдите и нажмите на опцию "Insights" (1)которая расположена в левом боковом навигационном меню спецификаций или в виде значка (2) в интерфейсе требований.

    Интерфейс Insights - предоставляет подробный обзор состояний, статуса верификации, обсуждений и т. д. спецификации/раздела или папки

Интерфейс Insights

Открыв функцию Insights, вы столкнетесь с несколькими графическими представлениями. Эти графики генерируются на основе требований, содержащихся в спецификации/разделе или папках. В настоящее время в Insights отображается следующая информация.

  • Государство

  • Методы верификации График

  • Количество требований в спецификации/разделе/папке

  • Активность последних обсуждений

  • Активность требований (отображение требований, которые были изменены в последнее время)

  • График оценки качества

График состояния

Эта круговая диаграмма отображает долю требований в различных штатах:

  • Not Defined: Требования, которые еще не определены.

  • Draft: Требования, которые в настоящее время находятся на стадии проекта.

  • In Review: Требования, которые находятся на стадии рассмотрения.

  • Final: Требования, работа над которыми завершена.

Если пользовательские состояния определены в настройках "Проект", они также будут включены в график.

График методов верификации

Другая круговая диаграмма показывает количество требований, которые проверены, не проверены или частично проверены в рамках спецификации

  • Not Verified: Требования, которые не были проверены.

  • Partial Verified: Требования, которые были частично проверены.

  • Verified: Требования, которые были полностью проверены.

Активность обсуждений

Этот раздел дает представление о последних обсуждениях в рамках требований, что может указывать на сотрудничество или решаемые вопросы.

Оценка качества

Функция "Оценка качества" в ValiAssistant - это инструмент на основе искусственного интеллекта, разработанный для того, чтобы помочь пользователям поддерживать высокое качество требований. Оценивая текст по нескольким параметрам качества, эта функция выдает "Балл оценки качества" и "Комментарий оценки качества" для каждого требования, которые отображаются в соответствующих колонках в "Модуле требования" Это усовершенствование позволяет пользователям быстро выявлять требования, которые могут нуждаться в дальнейшей доработке.

Доступ к оценке качества

Чтобы воспользоваться функцией оценки качества

  1. Выберите требования, откройте функцию "ValiAssistant" и выберите функцию "Оценка качества" (см. рис Quality Assessment Functionality).

image-20240327-173510.pngФункциональность "Оценка качества" - функция является частью функции Valiassistant, которая проверяет качество требований, выставляет оценку и предлагает способы улучшения требований

  1. Перейдите в раздел Insights, где вы увидите новый график оценки качества со значениями результатов. Если вы хотите провести новую оценку, вы также можете обновить график (см. рис Quality Assessment Graph)

image-20240327-173647.pngГрафик оценки качества - кнопка "Обновить" для повторного проведения оценки качества спецификации.

График оценки качества

Этот круговой график отображает уровни качества ваших требований:

  • High: Указывает на требования высшего качества.

  • Medium: Представляет требования, которые определены адекватно, но могут нуждаться в улучшении.

  • Low: Означает требования, которые, вероятно, потребуют значительного уточнения.

  • Not Defined: Относится к требованиям, которые не были оценены или в которых отсутствует достаточная информация.

AI-LocalizedЛокализовано с помощью ИИ
Если вы обнаружили проблему, выделите текст/изображение и нажмитеCtrl + Enter, чтобы отправить нам свой отзыв.
Доступность функциональных возможностей

Набор доступных функциональных возможностей зависит от вашего решения Altium – Altium Develop, редакция Altium Agile (Agile Teams или Agile Enterprise) или Altium Designer (на активной подписке).

Если вы не видите в своем ПО функцию, описанную здесь, свяжитесь с отделом продаж Altium, чтобы узнать больше.

Content