Insights

The new "Insights" feature in the requirements module provides a comprehensive visual summary of the current requirements status within the specification/section within your project. This interactive tool offers a high-level overview of various aspects, such as the state, verification status, and discussion activity on the requirements related to requirements across different folders, specifications, and sections.

While the feature is a work in progress (WIP), it already offers significant value by enabling users to quickly grasp the project's progress and identify areas that may require attention.

Accessing Insights

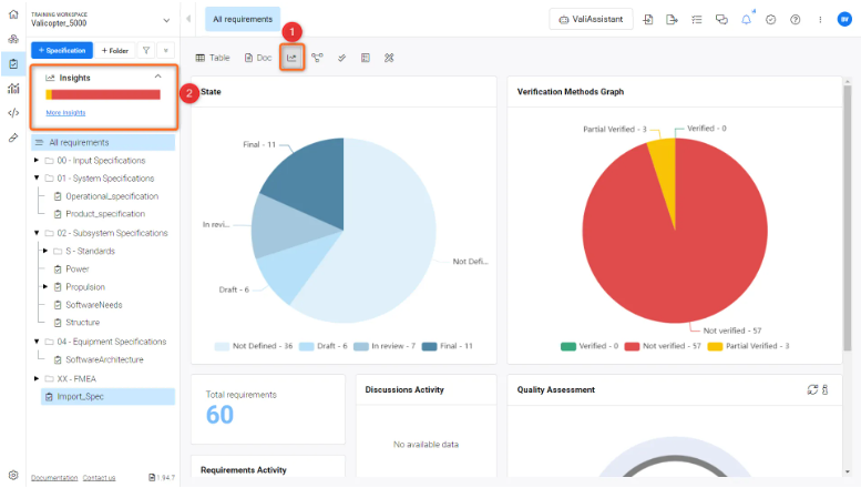
To access the Insights feature (Refer Figure Insights interface):

  1. Navigate to the requirements module in your project.

  2. Locate and click on the “Insights” option (1), which is positioned on the left-hand side navigation menu of specifications or as an icon (2) within the requirements interface.

     

     

    Insights Interface - Gives the detailed overview of states, Verification status, discussions etc of the specification/section or folder

Insights Interface

Upon opening the Insights feature, you will encounter several graphical representations. These graphs are generated from the requirements within the specification/section or folders. Currently, the Insights shows the following information.

  • State

  • Verification methods Graph

  • Number of Requirements within the Specification/section/folder

  • Recent discussions activity

  • Requirements Activity ( display the requirements that are modified recently)

  • Quality Assessment graph

State Graph

This pie chart displays the proportion of requirements in different states:

  • Not Defined: Requirements that have not yet been specified.

  • Draft: Requirements that are currently in the draft phase.

  • In Review: Requirements that are under review.

  • Final: Requirements that have been finalized.

If custom states are defined in the "Project" settings, they will also be included in the graph.

Verification Methods Graph

Another pie chart shows the number of requirements that are verified or not verified or partial verified within the specification

  • Not Verified: Requirements that have not been verified.

  • Partial Verified: Requirements that have been partially verified.

  • Verified: Requirements that have been fully verified.

Discussion Activity

This section provides insights into the recent discussions happening within the requirements, which can indicate collaboration or issues being addressed.

Quality Assessment

The “Quality Assessment” feature within ValiAssistant is an AI-powered tool designed to help users maintain high-quality requirements. By evaluating the text against several quality parameters, this feature provides a "Quality Assessment Score" and a "Quality Assessment Comment" for each requirement, which is displayed in their respective columns within the “Requirement’s module.” This enhancement allows users to identify requirements that might need further refinement quickly.

Accessing Quality Assessment

To utilize the Quality Assessment feature

  1. Select the requirements, open the “ValiAssistant” feature and select the “Quality Assessment” feature (Refer to the Figure Quality Assessment Functionality).

image-20240327-173510.pngQuality Assessment Functionality - The feature is a part of the Valiassistant feature to check the quality of the requirements and provide a score and suggests the way to improve the requirement

 

  1. Navigate to the Insights section, where you will see the new Quality Assessment Graph with the results' values. In case you would like to do the new assessment, you can also do the refresh from the graph (Refer to the Figure Quality Assessment Graph)

 

image-20240327-173647.pngQuality Assessment Graph - Refresh button to reperform the quality assessment on the specification.

 

Quality Assessment Graph

This circular graph displays the quality levels of your requirements:

  • High: Indicates requirements of superior quality.

  • Medium: Represents requirements that are adequately defined but might need improvement.

  • Low: Signifies requirements that are likely to require significant refinement.

  • Not Defined: Pertains to requirements that have not been evaluated or are missing sufficient information.

If you find an issue, select the text/image and pressCtrl + Enterto send us your feedback.
Feature Availability

The features available to you depend on which Altium solution you have – Altium Develop, an edition of Altium Agile (Agile Teams or Agile Enterprise), or Altium Designer (on active term).

If you don’t see a discussed feature in your software, contact Altium Sales to find out more.

Content